We’re currently working on a v2 API for analytics with advanced SQL querying capabilities. This feature is opt-in only and not yet publicly available.
Per API Analytics
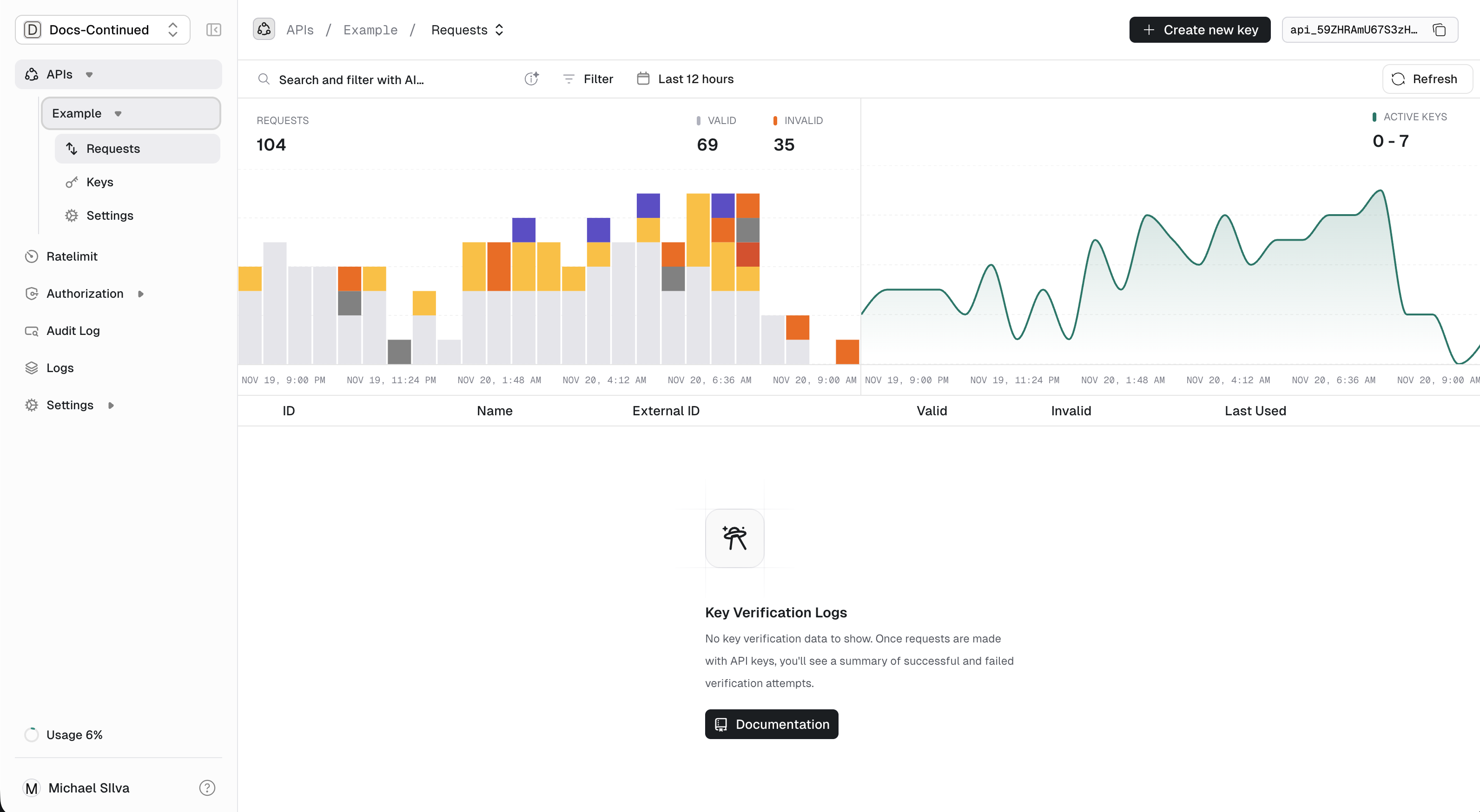
Our per API analytics offer a broad overview of the usage for a specific API with total keys, active keys and verifications in the last 30 days.
Per API Analytics
Per Key Analytics
Our per key analytics give you a deep dive into each individual key, giving usage data, key data and where the requests originated from. This data can be useful for finding your top users, and where verifications are coming from.
Per key Analytics
Tags
You can add tags to verification requests to aggregate or filter data when querying. For example you might want to add the path of your API as a tag:path=/v1/my-path and then later retrieve a breakdown of api key usage per unique path.
Unkey does not parse tags in any special way.
The only limitations are:
- Tags are strings.
- You can specify up to 10 tags per request.
- Each tag must be between (including) 1 and 128 characters.
Using tags
Tags can be added in the request body.Providing Tags